アプリ解析ツール「Metaps Analytics」 テレビ番組とCM放送データを分析できる機能を追加
~IT企業のテレビCMを活用したマーケティングを支援~
サービス
2015年12月17日 12:30 株式会社メタップス(所在地:東京都新宿区、代表取締役:佐藤 航陽、以下 メタップス)は、株式会社エム・データ(所在地:東京都港区、代表取締役社長:関根 俊哉、以下 エム・データ)が保有する“TVメタデータ”と連携し、メタップスが提供するアプリ解析ツール「Metaps Analytics」上で、テレビ番組とCMデータを可視化し、テレビと動画の最適なマーケティングを支援する統合分析機能を追加しました。

昨今、生活者のメディア接触状況において、29歳以下の単独世帯のテレビ普及率は2006年頃から急速に落ち始め、今や80%を切っており、若年層のテレビ離れが加速しています。その一方で、若年層のスマホ利用は年々増加し、2015年の段階で契約者ベース6,800万件、スマートフォンからネットを利用する人数も4,800万人に達しています。今後のマーケティングにおいて、年代別にテレビとスマホ動画を組み合わせた統合型マーケティングが不可欠となってきます。
エム・データは、テレビ放送(番組およびCM)の実績を独自にテキストでデータベース化した“TVメタデータ”を生成しています。調査・分析・配信事業を展開する中で、2014年1月には、テレビ局(民放キー5局)などとの資本提携により、さらなる“TVメタデータ”の進化に着手してまいりました。
この数年のビッグデータやクロスチャネルマーケティングの潮流の中、企業のデータ解析やマーケティング支援などを推進しています。
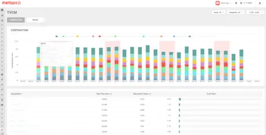
今回の連携により、メタップスの提供する「Metaps Analytics」では、エム・データが保有する“TVメタデータ”を基に、テレビ番組とCM及び動画の相関を可視化し、統合的に分析することが可能となります。「Metaps Analytics」を導入しているアプリは、DAUや課金金額などの行動データを掛け合わせるなど、多角的な視点から分析することが可能となります。例えば、1GRP(※)投下あたりの想定インストール数や、テレビ番組に取り上げられた場合のアクティブ率の変化、テレビ番組とCM及び動画の想定リーチ数などを把握できるようになります。これによりマーケティング予算の最適な配分の意思決定が可能となります。
(※)1GRPとは、出稿量と視聴率を基にした放送広告枠の定量指標のこと。
Gross Rating Pointの略。延べ視聴率ともいう。主に、放送局が定めた時間枠に放送する広告枠の取引で用いられている指標。
メタップスでは、これまでスマートフォンアプリのマーケティング支援において培った解析技術と、スマートフォン広告の知見を活かし、スマートフォン時代に最適なプロモーションを支援してまいります。今後も顧客ニーズに合わせた機能・サービスの拡充を図っていきます。
◆“TVメタデータ”について
関東(東京)・中部(愛知)・近畿(大阪)のテレビ局で放送されたテレビ番組やCMをテキストデータとしてデータベース化したものです。
データ入力センターに専属オペレーターを配置し、24時間365日、「いつ」「どこで」「何が(誰が)」「どのように」「何秒間(何回)」放送されたかを、オリジナルのデータ入力システムを利用し、データ生成します。
“TVメタデータ”は主に4種類に区分し、「(1)番組データ(番組放送内容)」「(2)CMデータ(広告出稿内容)」「(3)アイテムデータ(番組で紹介された商品情報)」「(4)スポットデータ(番組で紹介された店・宿・観光地などの情報)」で構成され、ローデータサービスの他に、ランキングコンテンツや調査・集計・分析などのレポートサービス、分析結果を基にしたコンサルティングサービスなどがあります。
◆「株式会社エム・データ」について
株式会社エム・データは、テレビ放送(番組およびCM)の放送実績を独自にテキスト化したデータベース“TVメタデータ”を生成して、調査・分析・配信を行なっている、2006年に設立された「データプロバイダ&リサーチカンパニー」です。2014年1月に、民放キー局(在京5局)などと資本提携し、デファクトスタンダードなデータベースを構築しております。
【主なサービス内容】
(1)テレビ番組やCMの放送内容を詳細に記録した“TVメタデータ”の提供
(2)データ配信サービス、お客様のご要望に応じて調査・分析
(3)放送実績調査サービス、放送された話題を露出・報道量などで集計したランキング形式で配信
(4)ランキングサービス、“TVメタデータ”を基点としたビッグデータ解析ツール「TV Rank」の提供や企業のマーケティング支援、メディアコンサルティング業務など
【会社概要】
会社名:株式会社エム・データ(M Data CO.,LTD)
代表者:関根 俊哉
所在地:東京都港区虎ノ門1-16-16 虎ノ門1丁目MGビル 9F
◆「株式会社メタップス」について
アプリの集客・分析・収益化をワンストップで支援するプラットフォーム「metaps(メタップス)」と、オンライン決済サービス「SPIKE(スパイク)」を提供しています。メタップスは『コンピュータにあらゆるデータを学習させ、人々の最適な意思決定を支える頭脳になる』ことを目指し、世界8拠点で事業を展開するグローバルカンパニーです。
【会社概要】
会社名:株式会社メタップス
代表者:佐藤 航陽
所在地:東京都新宿区西新宿6-8-1 住友不動産新宿オークタワー 30F