養護学校の職員・保護者の困っていることを「バスキャッチ」で解消 ~鹿児島県立の養護学校の導入事例を公開~
全国の教育機関の連絡手段のデジタル化をアプリでサポートする「バスキャッチ」を提供するVISH株式会社(愛知県名古屋市、代表取締役:田淵 浩之)は、同社サービスを鹿児島県立牧之原養護学校様(鹿児島県霧島市)にご利用いただき、その導入事例インタビューを公開したことをお知らせします。

鹿児島県牧之原養護学校様 インタビュー
牧之原養護学校は鹿児島県内2番目の規模の特別支援学校となり、通学区域が広域にわたるためスクールバスを運行しております。通学区域は霧島市、姶良市、曽於市、志布志市、鹿屋市(輝北町)と広範囲となっています。新型コロナウイルス感染防止のため3台の増便を含めて10台運行しています。通学区域が広範囲となる特別支援学校では通学バスのニーズが高い半面、長時間バス停で待つことは、児童生徒の体調面の負担が課題となっていました。「バスキャッチ」のバス到着時刻案内で、保護者の方には5分前に到着時刻をお知らせできるようになり、バス停で待つことがなくなり、保護者からはとてもよろこんでいただいております。
養護学校ならではの悩みを解決した導入までの経緯や導入効果についてのリモートインタビュー内容を公開いたします。
▼導入事例インタビューはこちら
https://www.buscatch.com/voice/makinohara/
■「バスキャッチ」導入の背景
・バスの運転手や添乗員も欠席者が分からないまま迎えに行っており、乗車予定の児童生徒がバス停にいない場合は、学校へ確認していましたが、バスは道に長時間停車しているわけにもいかず、大変困っていました。
・朝の欠席連絡が1日30件以上あり、事務職員への負担が大きくなっていました。
■「バスキャッチ」導入の効果
1.バスの位置情報の配信により柔軟な対応ができるようになった
到着予定を案内できることで、保護者も児童生徒も長時間バス停で待っている必要がなくなりました。駐車場で待機できるなど負担が減り、位置情報が配信できるので柔軟な対応ができるようになりました。

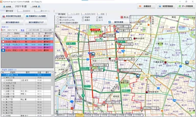
路線アプリ運行状況確認画面
※当社バスキャッチ(路線管理システム)で使用している地図は、株式会社マップルの「スーパーマップル・デジタル」です。
※スーパーマップル・デジタル、Super Mapple・Digitalは、株式会社マップルの登録商標です。
2. 欠席連絡と一緒にバス不要も連絡できるようになった
欠席連絡と一緒に理由も入力でき、バス不要も一緒に確認できるためバスの添乗員もシステムを見て欠席なのかが確認できるようになりました。
3. 緊急の連絡を瞬時にできるようになった
文書でのお知らせは児童生徒に渡していますから、保護者が目を通すのはだいたい夜になってしまいます。連絡が必要であることがわかったときに、すぐにメールで配信できるようになったことは、学校と保護者にとって大きなメリットです。
■職員も保護者もみんなが困っていることを解消できる
「バスキャッチ」の導入により、職員は、朝の時間を本来の業務である事務処理や授業準備をすることができるようになり、保護者も朝の忙しい時間帯に欠席の電話を入れるという面倒がかからなくなりました。送迎バスの運転者、添乗職員が欠席者を把握した上でバスの運行をできることで、業務の改善にも大きく役立っています。

養護学校運用イメージ
■「バスキャッチ」とは

バスキャッチロゴ
▼バスキャッチ公式サイト
「バスキャッチ」は自社が提供する、ICT化を支援するクラウドサービスの総称です。アンケート、お便り、欠席・遅刻・早退連絡のデジタル化など、便利な機能を1施設あたり月額9,000円~というリーズナブルな価格でご利用いただけます。令和3年12月20日現在、1,800以上の教育機関で導入されています。バスキャッチオプションは、当日の乗車リストをスムーズに確認ができたり、保護者の方へバスの位置情報配信や到着案内を配信できたりと業務負担軽減・保護者ニーズ、双方に対応しております。
▼学校向け れんらくアプリ公式サイト
https://www.buscatch.com/solution/education/

れんらくアプリロゴ
▼幼稚園・保育園向け 園支援システム公式サイト
https://www.buscatch.com/solution/kindergarten/

園私選システムロゴ
■VISH株式会社の「連絡手段のデジタル化」への想い
当社の社名「VISH」は、「Vision(想い)」の「VI」と「Share(共有)」の「SH」を組み合わせた造語です。社員・お客様・社会の想いを共有し、下記のような社会貢献を行ってまいります。
○女性の社会進出と働き方改革の推進
働く女性の増加に伴う家庭と仕事の両立や、教職員の業務負担軽減による労働時間の削減と働き続けられる職場の実現。

働きがいも経済成長も
○持続可能な社会に向けての取り組み
脆弱な立場にある人々、女性、子ども、障害者のニーズに特に配慮し、すべての人々に、安全かつ安価で容易に利用できる持続可能なシステムを提供します。

住み続けられるまちづくりを
■会社概要
会社名 : VISH株式会社(ヴィッシュ株式会社)
資本金 : 11,500,000円
代表者 : 代表取締役 田淵 浩之
本社所在地 : 愛知県名古屋市中区錦二丁目10番13号 SC錦ANNEX5F
企業ページURL: https://www.vish.co.jp/





























