リベリウス・テクノロジー、ChatGPTを活用した ホテル旅館向けスマート・レピュテーションサービス 「Hotelwee」β版の提供開始
―「AI」の力で顧客体験のパーソナライズ化を実現―
リベリウス・テクノロジー株式会社(本社:東京都中央区、代表取締役CEO:永光 弘幸)は、対話型AIのChatGPTを活用し、ホテル・旅館向けのレピュテーション管理を効率化する「Hotelwee(読み:ホテルウィー https://www.hotelwee.com/ )」のβ版を、2023年6月1日(木)より提供開始しました。
Hotelweeは、ホテルの顧客レビュー(クチコミ)の管理分析などの機能に留まらず、ChatGPTを活用して、ダッシュボードを自動生成したり、旅行サイトのクチコミへの回答を多言語で自動生成したり、クチコミに基づく改善点を自動提案できるようにしました。Hotelweeは、現在、日本語、英語、韓国語、中国語、ドイツ語、スペイン語、フランス語、イタリア語、ポルトガル語、ロシア語に対応しています。
Hotelweeプロダクトウェブサイト: https://www.hotelwee.com/

Hotelwee
■宿泊事業者が抱える課題
インバウンド需要が高まる中、世界中から訪日する宿泊客の評判(レピュテーション)管理は、ホテルのイメージ向上やネガティブな評判の回復を図るうえで重要性を増しています。その一方、ホテル・旅行業界は人手不足で多言語に対応できる選任担当者を十分に置けていません。またホテルの従業員は、複数のオンライン旅行サイトで宿泊客のクチコミ対応に、多くの労力を費やしています。更に全ての旅行サイトのクチコミを相対的に分析することが困難なため、顧客満足度を総合的に判断することが課題でした。

宿泊事業者が抱える課題
■Hotelweeを活用した解決策
宿泊事業者の課題を解決するため、Hotelweeでは、収集した顧客レビューを「API(アプリケーション・プログラミング・インタフェース)」と呼ばれる技術でChatGPTと連携し感情分析することで、旅行サイトの口コミへの回答を多言語で自動生成したり、口コミに基づく改善点を自動提案できるようにしました。
1. オールインワンサービス
複数のオンライン旅行サイトからクチコミを収集します。ホテルの従業員は、1つのツールで全てのクチコミにフィードバックすることができます。
2. 多言語サポート
複数の言語でクチコミへの回答を自動生成します。ホテルの従業員は、10カ国語の回答案を利用することができます。
3. AIダッシュボード
収集したクチコミをAIで感情分析することで総合的な顧客満足度の測定を行います。
4. AIレコメンド
AIはどのクチコミに回答すべきかを特定します。ホテルの従業員は、クチコミを優先度順に確認することができます。
5. AIによる回答案の自動生成
ホテルの従業員は、AIが自動生成する回答案をそのまま利用したり、内容を調整して利用することができます。また投稿する前にマネジャー承認を受けることができます。
6. AIによる改善点の特定
感情分析の結果に基づいて改善点を特定し、タスクを自動で生成します。ホテルの従業員は、顧客体験を共同で改善することができます。
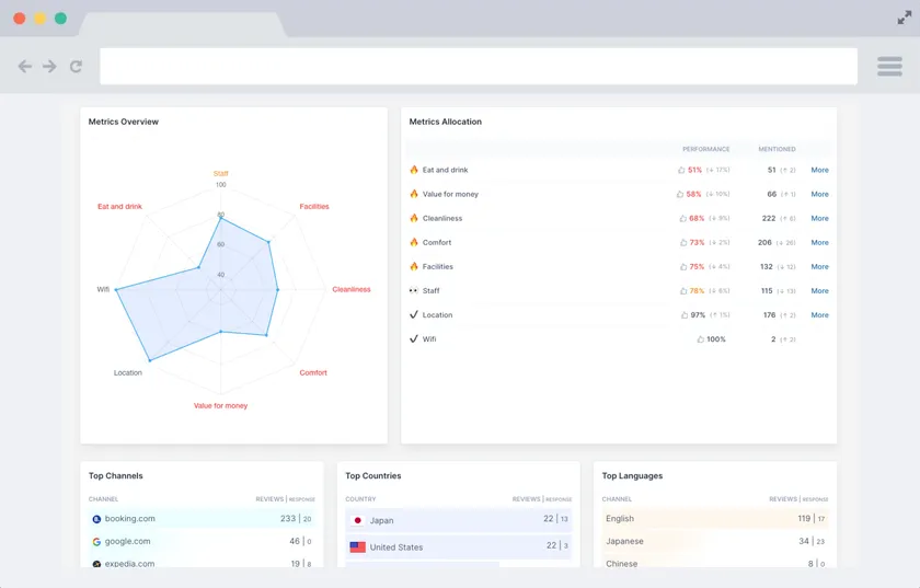
■Hotelweeの画面紹介
<<AIダッシュボード|ゲストレビューを分析しダッシュボード化>>
宿泊客からのクチコミを取りまとめて、8つの指標で評価します。

AIダッシュボード|ゲストレビューを分析しダッシュボード化
<<感情分析|AIによる顧客レビューの分析>>
AIで感情分析し、ネガティブな言葉とポジティブな言葉を素早く認識します。

感情分析|AIによる顧客レビューの分析
<<AIレコメンデーション|AIによる顧客レビューへの回答案作成>>
AIがコメントに対する適切な回答案を10カ国語で生成します。

AIレコメンデーション|AIによる顧客レビューへの回答案作成
■リベリウス・テクノロジー株式会社について
わたしたちは、既存の枠にとらわれない創造的で革新的な未来をデザインするテクノロジー企業です。デジタル技術を用いてビジネスモデルの変革をサポートするコンサルティング事業、ならびに「AI」の力でホテル従業員による顧客体験のパーソナライズ化を実現するHotelwee事業を展開しています。Hotelwee事業では、ゲストジャーニーに沿って顧客体験の向上を実現するため、今後スマートコンシェルジェ、スマートマーケティング、ゲストポータルの導入を図っていく予定です。
設立 : 2020年9月
本社所在地 : 東京都中央区日本橋富沢町9番4号
代表者 : 代表取締役 永光 弘幸
会社ウェブサイト : https://www.liberius.co.jp
お問い合わせ・コンタクト: hotelwee@liberius.co.jp























