EDGE株式会社が提供する動画管理サービス「EntamEducation」の 配信プラットフォームにブライトコーブが採用
動画用クラウドサービスの大手プロバイダーであるブライトコーブ株式会社(所在地:東京都港区、代表取締役:伊崎 洋児、以下 ブライトコーブ)が提供する Brightcove Video Cloudが、12月よりEDGE株式会社(本社:東京都千代田区、代表取締役社長:佐原 資寛、以下 EDGE)の提供する動画管理サービス「EntamEducation」(読み:エンタメエデュケーション、以下 エンタメ)における動画配信プラットフォームに採用されました。

画像1
■採用に至った背景
「エンタメ」におけるBrightcove Video Cloud採用においては、動画の中でクイズを表示・回答させることによる理解度の計測や、動画内のチャプターで各講座を細分化することによるスキマ時間を活用しての復習など、利用者の学習効果を最大化させられるブライトコーブの技術が評価されました。
Brightcove Video Cloudでは、1つの動画に対して9種類以上のトランスコードを実行し、利用者の回線状況や端末に応じて最適な環境で動画閲覧が可能なため、どのような状況でもストレスなく視聴できる点も決め手となっています。
■Brightcove Video Cloud について
Brightcove Video Cloudは、マルチプラットフォームに対応した高品質な動画配信環境(CDN)、効率的なコンテンツ資産の管理、デジタル著作権管理(DRM)や暗号化技術、アクセス制御といった高度なセキュリティー、事業のPDCA運用に不可欠なインサイト分析とレポーティングといった動画ビジネスにとってなくてはならない機能をオールインワンにした動画配信プラットフォームです。
URL: https://www.brightcove.com/ja/online-video-platform
■「エンタメ」について
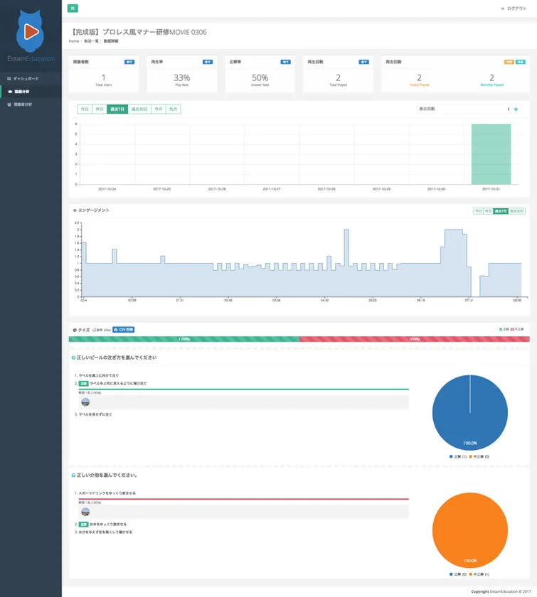
「エンタメ」は、動画研修効果を見える化し、課題を抽出するための分析結果を提供する動画管理サービスです。EDGE株式会社が運用する社内SNS「エアリー」と連携し、各個人の視聴履歴、動画毎にどのタイミングでユーザーが離脱したか分かるエンゲージメントスコア、時間別の再生数など多用な分析結果を提供します。
URL: https://entameducation.com/
動画管理システム【EntamEducation】画面イメージ
https://www.atpress.ne.jp/releases/149205/img_149205_1.png
https://www.atpress.ne.jp/releases/149205/img_149205_2.png
■株式会社ピアズと提携し、見られる動画制作を企画から支援
1分間の動画には、文字情報に換算して180万文字分の情報伝達力があると言われています。短い時間で「人」へ思いを伝えるためには、動画コンテンツの質を高めることが必要不可欠です。
動画を通じて成果を出すためのセールスプロモーションを数多く手掛け、成果を上げている株式会社ピアズとの業務提携により、エンターテインメント性を高めた動画コンテンツ制作を可能にし、より「興味を持って見られる」動画制作を可能としました。
この提携により、システムの分析結果から動画コンテンツそのものにフォーカスを当て、閲覧者が短時間でわかりやすい動画を企画構成し、会社の想いがより伝わりやすいコンテンツを提供していきます。
https://www.atpress.ne.jp/releases/149205/img_149205_3.png
https://www.atpress.ne.jp/releases/149205/img_149205_4.png
■ブライトコーブについて
Brightcove Inc.(NASDAQ:BCOV)は、あらゆるインターネット接続機器に動画を配信し収益化するための強力なクラウドサービスをグローバルに展開する大手ソリューション プロバイダーです。多種多様なデバイスを対象とした動画の公開・配信・解析・収益化に関するコストや手間を軽減する製品やサービスを豊富に取り揃えています。ブライトコーブのクラウドソリューションは70か国以上で何千社ものお客様にご利用いただいており、視聴者がどこにいても高品質な動画体験を提供しています。詳しくは https://www.brightcove.com をご覧ください。
※ 本プレスリリースには、将来的な目標、成長、製品やサービスの開発予定、または機能強化に関する将来予測が含まれています。これらの将来予測は、「考えている」、「期待している」、「可能性がある」、「~だろう」、「予定である」、「~はずだ」、「見込みだ」、あるいはこれらに類似した表現およびその否定形によって特定することができます。こうした将来予測はいかなることを保証するものではなく、本書に記載された予測とは大きく異なる結果を招くようなリスクや不確定要素の影響を受けることがあります。この種のリスクと不確定要素については、米国証券取引委員会に提出済みのForm 10-K年次報告書他、各種報告書に記載された「リスク要因」を参照してください。ブライトコーブは、状況が変化した場合でも、本プレスリリースに記載のいかなる将来予測も更新する義務を負いません。なお将来予測は本書作成時点で最新のものです。
■本プレスリリースに関するお問い合わせ先
ブライトコーブ株式会社 マーケティング
担当 : 高橋
TEL : 03-6453-7730
E-Mail: pr-japan@brightcove.com
























