スイッチメディア、テレビ×デジタルの広告投資の最適化を実現する「クロスメディアインサイト」の提供を開始
〜テレビCMとデジタル広告を統一指標で分析し、広告効果の最大化を支援〜

No.1※テレビCM出稿分析SaaS「TVAL(ティーバル)」を提供する株式会社スイッチメディア(本社:東京都港区、代表取締役社長:高山 俊治)は、テレビとデジタルの統合マーケティングを最適化する新ソリューション「クロスメディアインサイト」の提供を開始いたしました。本ソリューションにより、テレビCMとデジタル広告の効果を統一指標で一元的に分析・運用することが可能となり、広告主である企業様の最適な予算配分とプランニングを支援します。
サービス紹介サイト:https://www.switch-m.com/service/xmedia-insights
※ CM視聴データサービス導入広告主社数 No.1:2024年9月期_指定領域における市場調査 調査機関:日本マーケティングリサーチ機構
「クロスメディアインサイト」開発の背景
広告費の約7割を占めるテレビCMとデジタル広告については、広告主企業において長らく別々に運用されてきましたが、近年は両者の最適な予算配分や統合的な運用が重要な課題となっています。
一方、デジタル広告はインストリーム広告やインフィード広告、ディスプレイ広告など多様な形式があり、同じ「表示回数」「視聴回数」という指標でもプラットフォームごとに定義が異なります。YouTube、TVer、ABEMA、Facebook、Instagram、X、TikTokなどの各プラットフォームの違いが結果の解釈を難しくしています。
さらに、テレビCMではGRPなどのデジタル広告とは全く異なる指標が用いられ、ターゲティングの概念もデジタル広告と異なるため、両者を統合的に把握することは容易ではありません。単に「インプレッション」や「リーチ」といった共通指標を用いるだけでは解決が難しいのが現状です。
こうした課題を解決し、広告運用の最適化を支援するデータ基盤として、テレビCMとデジタル広告を統一指標で分析・運用できる「クロスメディアインサイト」の開発・提供に至りました。
広告主企業から寄せられる課題
・広告代理店の提案の検証
テレビとデジタルの予算配分について、各社からそれぞれ異なる予算配分の提案がされ、どの予算配分が適切なのか判断に迷う。
・出稿後の実績検証の難しさ
予算配分を決定後、広告運用がテレビとデジタルで別々に行われるため、代理店の予算配分の提案が妥当だったかを検証する機会がない。
・売上を最大化するメディア予算配分
テレビCMとデジタル広告が売上に与える総合的な効果を検証するのは難しく、またMMMを実施してもかけた労力に対して納得感のある結果が得られない。
「クロスメディアインサイト」の特長
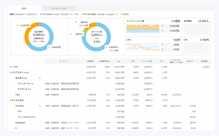
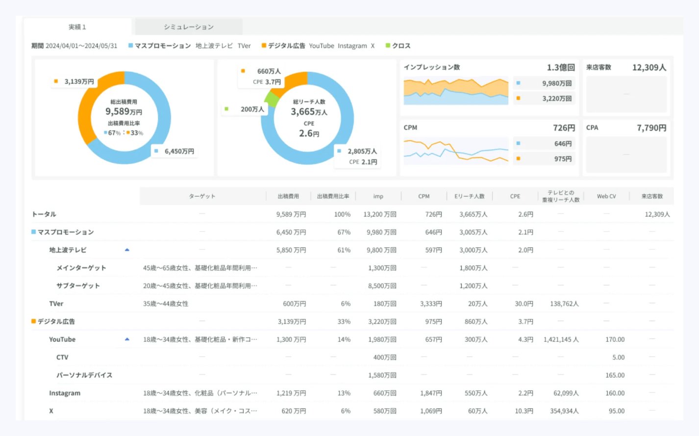
- テレビCMとデジタル広告を統一指標で比較・評価し、費用対効果を可視化
TVer、YouTube、Facebook、Instagram、X、TikTokなど、異なるプラットフォームごとにバラバラだった「視聴」の定義を統一。これにより、テレビCMを含むすべての広告を、視聴回数や視聴単価といった共通指標で横断的に比較・評価することが可能になります。

- 広告パフォーマンスと成果の相関をグラフで可視化
テレビCMとデジタル広告の視聴回数やリーチの推移を期間ごとに比較できるだけでなく、売上、Webコンバージョン、来店者数といった成果データを並べて表示。これにより、広告効果との相関関係を視覚的に把握することができます。

- 実績データに基づく予算配分のシミュレーションを実施
過去の実績データをもとに、テレビCMやデジタル広告の予算配分を変更した際のリーチ人数をシミュレーションできます。複数の配分パターンを比較し、最適なメディアプランの立案を支援します。(※開発中)

- デジタル広告の各プラットフォームの出稿結果を一元管理
従来、デジタル広告のキャンペーン出稿レポートは、PowerPointやExcel形式で管理されることが多く、ファイルの管理や過去キャンペーンとの比較に手間がかかるのが課題でした。「クロスメディアインサイト」では、すべての出稿データをデータベースに格納し一元管理。これにより、ダッシュボード上で簡単に可視化・比較が可能となり、迅速な意思決定を支援します。(※開発中)
今後の機能アップデート
「クロスメディアインサイト」では、今後も継続的な機能アップデートを計画しています。パートナー企業様と連携し、デジタル広告のキャンペーン実績データを収集することで、テレビCMとデジタル広告の予算配分に応じたリーチシミュレーターの精度向上を図ります。さらに、シミュレーションで得たターゲットリーチとKPI/KGI(売上、来店者数等)の相関を明確化し、テレビCMとデジタル広告への最適な投資配分とその投資による事業成果を分かりやすく把握できる環境を提供することを目指します。
サービスに関するお問い合わせ
電話窓口:TEL 03-6441-2056(受付時間 : 10:00〜19:00 平日のみ)
問い合わせフォーム:https://www.switch-m.com/service-inquiry
セミナー情報
「クロスメディアインサイト」の詳細については2025年1月28日(火)14:00-15:00に開催いたしますウェビナーでご紹介いたします。メディアの予算配分を適正化した事例などもお話しいたしますので、ぜひご参加ください。
お申し込みフォーム:https://switch-m.satori.site/semi_20250128
スイッチメディアについて
株式会社スイッチメディアは、国内最大規模のテレビ視聴パネルから独自に収集したテレビ視聴データを活用し、多面的な切り口の属性情報から設定したターゲットのテレビCMリーチ分析および購買データと連携したCMの売上効果の可視化を強みとしています。この強みを活かし、テレビCMとデジタル広告の統合マーケティングを最適化する広告出稿分析SaaS「TVAL」の開発・提供を行うほか、現在放送中のテレビ番組の視聴率をリアルタイムで把握できる「TVAL now」の開発・運営を行っています。

・社名:株式会社スイッチメディア(英語表記:Switch Media, Inc.)
・代表者:代表取締役社長 高山 俊治
・事業内容:テレビCM出稿分析SaaS「TVAL」および現在放送中のテレビ番組視聴率がわかる「TVAL now」の開発・提供
TVAL https://www.switch-m.com/service/tval
TVAL now https://tval-now.switch-m.com/
・Webサイト
コーポレートサイト https://www.switch-m.com/
採用情報 https://www.switch-m.com/recruit
※ 記載されている会社名や商品名等は、各社の商標又は登録商標です。(出願中含む)





